pulse logo

Elasticsearch Operations Done Right

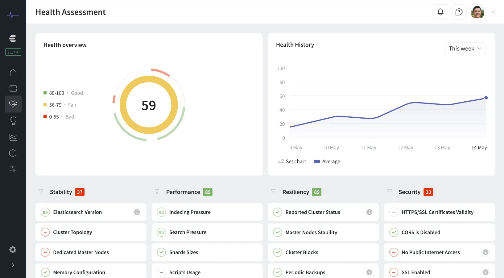
Pulse ensures the stability and performance of your Elasticsearch and OpenSearch clusters with early issue detection, AI-generated insights, and expert support.

Learn More
We use cookies to provide an optimized user experience and understand our traffic. To learn more, read our use of cookies; otherwise, please choose 'Accept Cookies' to continue using our website.